当前位置: 主页 > 知识与标准 > 臭氧知识 > 臭氧脱硝技术原理和影响因素

 臭氧脱硝技术原理和影响因素

臭氧脱硝技术原理和影响因素

摘要

臭氧脱硝技术原理和影响因素 1.臭氧脱硝原理 臭氧作为强氧化剂被氮氧化物还原的反应物是氧气,所以是一种清洁环保无二次污染的脱硝剂。NO 本身难溶于水,而 臭氧 可以将其氧化成

更新时间:2022-04-20
来源:
作者:同林科技
浏览:
关键词: 品牌对比 半导体清洗 高纯 湿热环境 臭氧尾气处理系统 臭氧实验设备 印染废水脱色实验 常见故障 运维 电晕放电式 测量方法 泳池水处理 臭氧投加量计算 游泳池臭氧消毒 标准泳池 臭氧技术 关键因素 处理效果 臭氧水生成设备 臭氧水实验 臭氧反应时间 臭氧净水工艺 臭氧去除异味 臭氧消毒实验 臭氧饮用水 80g/h 超滤膜曝气 耐高压 臭氧产量区别 抗生素废水降解处理 水处理应用 微细气泡技术 药物合成反应 臭氧特性 MBE 分子束外延 臭氧源 实验室臭氧发生器 显示屏 Atlas-H30 二手臭氧发生器 BMT 802N 空气气源 氧气气源 臭氧尾气破坏装置 ALD设备 分解效率装置 苏伊士 首创集团 臭氧除杂 原理与机制 杂质 碳酸锂浆料 臭氧发生器PLC 3S-J5000臭氧检测仪 3S-KW 管道式 去除新兴污染物 洗车业务 臭氧去除氨 臭氧高级氧化工艺 酚类物质 负压臭氧发生器 臭氧微气泡曝气 清华大学 臭氧化反应 ald臭氧 200g臭氧发生器 菲律宾 海水养殖尾水 微通道 CVD 微通道反应器 工业臭氧解决方案 实验室高压臭氧 Apex P30臭氧设备 微通道膜反应 高压臭氧发生器 选型指南 《环境空气质量标准》 锂电池 臭氧粮仓害虫消杀系统 清洗杀菌 水产品 电耗 O3暴露 臭氧发生一体机 杀菌潜力 低浓度臭氧 风冷 功率 纯臭氧发生器 明电舍 MEIDEN 臭氧清洗 3S-H20 臭氧在水再利用 井水处理 氰化物 臭氧溶解度
详细介绍相关案例
 臭氧脱硝技术原理和影响因素
1.臭氧脱硝原理
        臭氧作为强氧化剂被氮氧化物还原的反应物是氧气,所以是一种清洁环保无二次污染的脱硝剂。NO 本身难溶于水,而臭氧可以将其氧化成易溶于水的NO2、N2O3、N2O5 等高价氮氧化物,再通过碱性溶液将烟气中的SO2 吸收,达到同时脱硫脱硝的目的[4]。研究证明,O3 可以快速有效地将NO 氧化到高价态并且氧化过程一般在瞬间即可完成[5]。
       在高温条件下O3 与NO 的化学反应机理较为复杂,但可通过低温条件下反应过程进行研究:
NO + O3 → NO2 + O2 (1)
NO2 + O3 → NO3 + O2 (2)
NO2 + NO3 → N2O5 (3)
MNO + O → NO2 (4)
NO2 + O → NO3 (5)
       电子束法和脉冲电晕法虽然能够产生强氧化剂,如·OH、·HO2 等自由基,但由于实际工况环境恶劣(烟气温度高且含有多种污染物),导致自由基存活寿命短并且耗电量高不经济;而O3 存活持续时间长,采用高压电离法制备O3 可显著降低生产成本[6]。
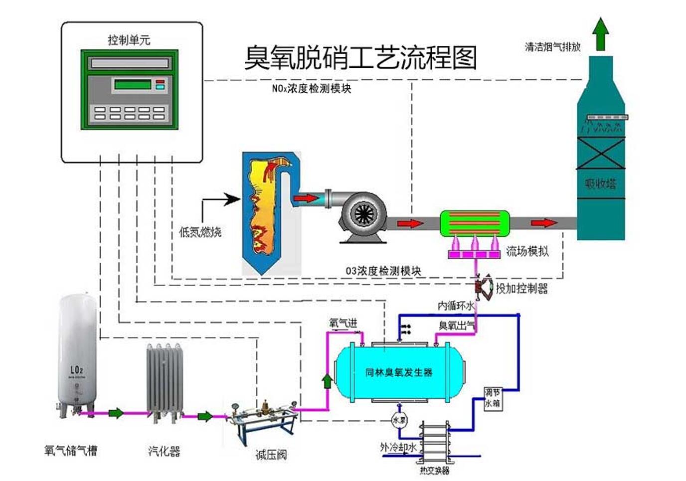
 臭氧脱硝技术原理和影响因素(图1)
2.臭氧脱硝技术优势
       浙江大学王智化等学者使用臭氧在典型烟气温度下对其中的NOx 和硫化物同时进行氧化处理,结果表明,O3 对NOx 的脱除率可达84%,如果在处理过程中使用湿法洗涤,可以完全去除硫化物。如果通入过量的O3,多余的O3 可在洗涤器内除去,不存在类似选择性催化还原法(SCR)中O3 的泄漏问题并且SO2 和CO 的存在不影响NO 的去除[7]。在烟道中选取合适位置喷入O3 即可完成反应,并通过现有湿法烟气脱硫(WFGD)系统去除反应生成的NOx,不需要新建SCR 反应器,节省大量投资;无氨逃逸、空预器堵塞等问题发生。常规WFGD中,烟气经过喷淋和洗涤后SO2 含量明显降低,剩余的O3 将亚硝酸根离子、亚硫酸根离子和羟铵磺酸盐化合物很终氧化为HNO3 和H2SO4。研究表明采用O3 氧化与尾部喷淋的处理工艺可以同时实现NOx 和SO2 的净化,从而达到一站式脱硫脱硝的目的[8-9]。近年来臭氧制备工艺也逐渐成熟,一次投资成本及后续运行费用均大幅降低。高压放电式、紫外线照射式、电解式是常见的臭氧制备方式。工业上很常见的制备方式是以工业纯氧为原材料采用高压电离的工艺,该工艺具有设备运行稳定可靠,全套装置体积紧凑占地小,自动化程度高等优点。
 臭氧脱硝技术原理和影响因素(图2)
       因此臭氧脱硝具有工程改造量小、脱硝效率高和一次投资成本低等优点,在废气处理后期改造方面具有巨大优势。
 
3.臭氧脱硝效果影响因素
       O3 与NO 的分子摩尔数比值是衡量反应中二者相对量的重要指标,并直接影响氧化反应的进行程度。研究表明,二者的分子摩尔数数比值与NO的脱除率呈正比例关系。根据NO 被氧化的化学反应方程式,二者发生完全反应的理论摩尔比值为1。但在实际的烟气中还存在其他物质,例如H2S、SO2、NO2 等,这些组分都会对反应形成干扰,导致其他副反应的发生[10]。
 
       整套装置的运行效果会受到氧化还原反应总时间的直接影响,而由于O3 的存在时间又会影响氧化还原反应的总时间,因而研究O3 对环境温度(特别是典型烟气温度)的热分解特性以及在各温度下的生存时间具有重要意义。有学者特别研究了O3的热分解特性,O3 所处温度不同其分解速度有很大不同。当O3 处在150℃的环境温度时,其稳定性较好、生存时间长。当环境温度继续升高时,其分解速度明显加快,此项研究表明O3 的很高生存温度大约在200℃,考虑到石化行业典型废气温度一般不会高于150℃,因此只要恰当把握O3 加入的位置,一般不会发生O3 分解的情况。